家电维修网

 找回密码
 注册
搜索附件  
家电维修网 附件中心 会员互动专属区 维修入门 20180924_083453_007.jpg

20180924_083453_007.jpg

 

动图帮你一次性搞清楚 40种传感器工作原理:
扩散硅式压力传感器
应变加速度感应器

压阻式传感器测量液位的工作原理
MQN型气敏电阻结构及测量电路
气泡式水平仪的工作原理
布料张力测量及控制原理
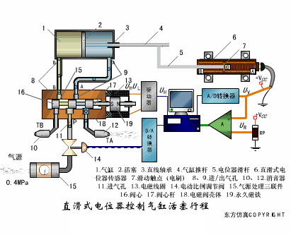
直滑式电位器控制气缸活塞行程


称重式料位计
电子皮带秤重示意图
[page]
电子吊车秤
荷重传感器用于测量汽车衡的原理
TiO2氧浓度传感器结构及测量电路
电位器式传感器
陶瓷湿度传感器
多孔性氧化铝湿敏电容原理
基本变间隙型电容传感器和差动变间隙型电容传感器的工作原理
变面积型电容传感器工作原理

光柱显示编码式液位计原理
[page]


电容式压力传感器
差压式液位计a
差压式液位计b
差压式液位计c
电容液位计原理图
电容测厚仪
电容加速度传感器
电容式油量表原理
[page]
频率差法测量流量的原理
空气传导型超声波发生、接收器的结构
超声波应用的两种类型
超声波探头的结构
超声波测厚的原理
超声波测量密度原理
超声波测量液位原理
超声防盗报警器
[url=]Page[/url]
纵波探伤
横波探伤
表面波探伤

20180924_083453_007.jpg
         同一主题附件:
    20180924_083453_004.jpg
    20180924_083453_005.jpg
    20180924_083453_006.jpg
    20180924_083453_007.jpg
    20180924_083453_008.jpg
    20180924_083453_009.jpg
    20180924_083453_010.jpg
    20180924_083453_011.jpg
    20180924_083453_012.jpg
    20180924_083453_013.jpg
    20180924_083453_014.jpg
    20180924_083453_015.jpg
    20180924_083453_016.jpg
    20180924_083453_030.jpg
    20180924_083453_031.jpg
    20180924_083453_032.jpg
    20180924_083453_033.jpg
    20180924_083453_034.jpg
    20180924_083453_035.jpg
    20180924_083453_036.jpg
    20180924_083453_037.jpg
    12.gif
    13.gif
    14.gif
    15.gif
    16.gif
    17.gif
    18.gif
    19.gif
    20.gif
    21.gif
    22.gif
    23.gif
    24.gif
    25.gif
    26.gif
    27.gif
    28.gif

QQ|门户地图|网站地图|家电维修|手机版|家电维修技术论坛 ( 蜀ICP备14030498号-16 川公网安备51102502000162号 )

GMT+8, 2026-4-1 19:38

Powered by Discuz! X3.4

© 2001-2023 Discuz! Team.

返回顶部